- 雷達液位計料位計系列產品
- 壓力/液位/差壓/密度變送器
- 液位儀表系列
- 流量儀表系列
- 物位儀表系列
- 液位/溫度/壓力/流量-報警儀
- PLC/DCS自動化控制監控系統
- GPRS無線遠傳裝置
- 有紙/無紙記錄儀系列
- 溫度儀表系列
- 分析儀|檢測儀|校驗儀系列
全國銷售熱線:400-9280-163
電話:86 0517-86917118
傳真:86 0517-86899586
銷售經理:1560-1403-222 (丁經理)
??? ? ? ? 139-1518-1149 (袁經理)
業務QQ:2942808253 / 762657048
網址:http://www.webcube.com.cn
電話:86 0517-86917118
傳真:86 0517-86899586
銷售經理:1560-1403-222 (丁經理)
??? ? ? ? 139-1518-1149 (袁經理)
業務QQ:2942808253 / 762657048
網址:http://www.webcube.com.cn
皮托管流量計安裝與使用
發表時間:2023-12-07 ??點擊次數:1222? 技術支持:1560-1403-222
皮托管流量計安裝與使用
一、概述
皮托管流量計與常用的插入式流量計外形基本沒有區別,只是在取壓節流孔上有所區別,對于節流孔進行了修改,加大節流孔的口徑,可以有效的防止臟污介質對于取壓孔堵塞,對于臟污介質的測量有著很好的效果,本公司生產的S形皮托管主要用于氣體流量的測量,特別是如焦爐煤氣、高爐煤氣、水爐煤氣、各種煙氣等贓污介質流量的連續測量。

二、性能特點
本公司采用獨特并且的技術,生產的S形皮托管流量測量系統的測量經過有關部門實流檢測,誤差為±0.46%,達到0.5級;同時,獨特設計的感壓孔,長期使用不會堵塞。主要有以下特點:
▲長期運行高、穩定性好。
▲無可可動部件與易損部件,使用壽命長。
三、主要技術參數
▲測量: 0.5級
▲管道覆蓋面:100~5000mm。
四、測量原理
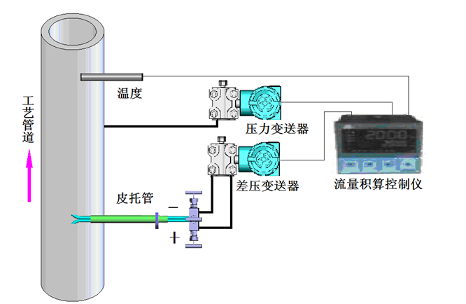
1、 測量系統組成
流量測量系統由皮托管、差壓變送器、壓力變送器、溫度傳感器、流量積算控制儀等組成,如圖一所示:

皮托管流量計安裝
建議現場使用時采用溫度和壓力補償。安裝溫度和壓力傳感器請遵循相應的安裝方法;希望在安裝皮托管的位置前面有10倍管道直徑以上直管段,更長的直管段對測量更有利。安裝皮托管時只需要在工藝管道壁上開φ45mm的孔,將專用的安裝短管與皮托管裝配好后再焊接到工藝管道壁上,安裝短管伸入端與管道內壁平齊。焊接安裝時必須保證皮托管的感測管正對工藝管道里氣體的流動方向(如圖三所示)且將感壓孔的中心對準管道的中心;焊接必須遵守相應的操作規程,同時焊接必須可靠,無夾渣、虛焊等任何焊接缺陷。

上一條:圖解壓力變送器兩線制、三線制、四線制接線方式
下一條:均速管流量計的產品結構及工作原理
- 相關文章
-
- 雷達液位計的核心技術參數 【2025-10-29】
- 雷達液位計優點和缺點 【2025-10-28】
- 高頻雷達料位計采用萬向型法蘭安裝與吹掃裝置要注意哪些因素 【2025-08-06】
- 雷達物位計的天線部份為什么采用PTFE聚四氟乙烯材料 【2025-07-10】
- 潤中儀表科技總結防腐電磁流量計校驗方法 【2015-01-02】
- 導波雷達液位計的測量原理 【2014-09-24】
- 潤中科技總結的關于無紙記錄儀必備維修常識 【2014-12-19】
- 潤中科技關于電磁流量計常見故障排除方法淺談之二 【2014-10-06】
- 外夾式超聲波流量計6種常見故障的原因分析及處理措施 【2015-01-05】
- 關于磁翻板液位計日常維護保養及清洗方法 【2014-12-20】








